Monitoring for DevOps teams
Empower DevOps with automated stability, reliability and control.

DevOps isn't just a team — it's a mindset.
For DevOps, the combination of speed and reliability
is absolutely crucial.
Stay one step ahead with round-the-clock uptime checks, content verification, response time tracking, and reliable instant alerts that integrate into your workflow.

Simple automated DevOps monitoring and incident alerts
Modern DevOps teams operate in fast-moving environments where downtime or unnoticed errors can have swift consequences. Continuous integration, distributed systems, and streamlined collaboration all demand constant visibility.
Testomato automatically checks your web applications and APIs, providing actionable insights, reliable notifications, and clear incident history — all in one intuitive interface.
Key DevOps monitoring features:
-
Uptime monitoring
Continuous checks from multiple global locations ensure services stay accessible 24/7. -
Keyword verification
Confirm deployments display the correct text or data on key pages. -
Response time tracking
Detect latency issues before users experience performance degradation. -
Error & SSL monitoring
Get alerted instantly about broken pages, server errors, or certificate issues. -
Multi-channel alerts
Email, Slack, PagerDuty, Pushover, or Pushbullet — your choice. -
Zero configuration
Everything runs automatically in the background. No scripts needed.

24/7 visibility for seamless deployments
Every release is a potential risk. Whether you're pushing updates multiple times a day or managing large-scale rollouts, you need a reliable alert system.
Check immediately after deployment — Verify response and uptime right after each release.
Verify critical content — Ensure keywords and data appear correctly.
Instant incident alerts — Get notified through your preferred channels.
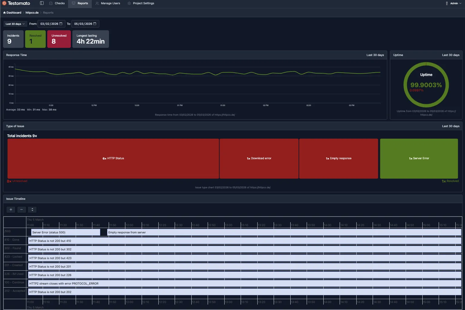
Incident history & post-incident analysis
After every alert, Testomato stores detailed event history so you can review exactly what happened and take swift action to prevent recurrence.
Why DevOps teams choose Testomato:
-
Fast feedback loops
Detect and respond to issues within seconds, not minutes. -
Multiple global locations
Multi-location monitoring avoids false positives from regional network issues. -
Incident timelines
See when issues started, when detected, and when resolved. -
Effective visuals
Response time graphs and uptime reports cut through the clutter. -
Collaboration-friendly
Instant alerts and reports keep entire teams aligned. -
Simple configuration
No scripts or complex integrations — everything's ready out of the box.
DevOps monitoring FAQ
- How does Testomato help with post-deployment verification?
- Testomato continuously monitors your sites every 5 minutes. After each deployment, it automatically verifies uptime, response times, and content — alerting you immediately if anything breaks.
- Can Testomato detect regional outages?
- Yes. Monitoring from multiple global locations means Testomato can identify issues affecting specific regions while avoiding false positives from local network problems.
- How does Testomato integrate with incident management?
- Testomato sends instant alerts to PagerDuty, Slack, Email, Pushover, and Pushbullet. This integrates seamlessly with your existing incident response workflows.
Add website monitoring to your DevOps toolkit
You can try it all free for 14 days with no credit card and no commitment.